OS: Debian GNU/Linux 13 (trixie)
Serveur type KVM
RAM 2Go
Vcpu 2
Disque: 3OGo ( a augmenter en fonction de la volumetrie d'image a stocker)
FQDN: harbor.bv.stef.lan
L'application est deployé avec Docker,l'OS importe donc peu.
Les builds d'images sont fait via une automation (workflow) sur mon Gitea interne (gitea.bv.stef.lan) qui sert à héberger le code ( git)
Docker ( installer sur mon instance via ansible )
stef@harbor:~$ docker --version
Docker version 29.1.2, build 890dcca
J'ai généré un certificat pour harbor signé par ma CA interne
Certificat de type server avec ajout des SANs:
DNS: harbor.bv.stef.lan, DNS:harbor, DNS:bv.stef.lan
Ceci n'est nécessaire dans le cadre d'une connection direct à Harbor.
Nous verrons plus loin comment y acceder via le RP Traefik.Dans ce mode les certificats ne sont plus nécessaires ( le TLS etant géré par Traefik)
Certificate:
Data:
Version: 3 (0x2)
Serial Number: 7715856718254110920 (0x6b143ace0d58f8c8)
Signature Algorithm: sha256WithRSAEncryption
Issuer: CN=zen-ca, C=FR, ST=Ile de France, L=MALAKOFF, O=Zen6, OU=Lab
Validity
Not Before: Dec 11 19:13:44 2025 GMT
Not After : Dec 9 19:13:44 2035 GMT
Subject: CN=harbor.bv.stef.lan, C=FR, ST=Ile de France, L=Bures sur Yvette, O=Zen6, OU=Lab
...
...
X509v3 extensions:
X509v3 Basic Constraints:
CA:FALSE
Netscape Cert Type:
SSL Server
X509v3 Key Usage:
Digital Signature, Key Encipherment
Netscape Comment:
OpenSSL Generated Server Certificate
X509v3 Subject Key Identifier:
51:75:46:6E:3C:EE:7B:F9:30:EB:05:36:9F:39:98:74:2B:B0:62:E8
X509v3 Authority Key Identifier:
keyid:A9:D9:98:60:CF:38:5F:74:69:BC:77:7A:70:BD:D8:CE:D5:96:D7:67
DirName:/CN=zen-ca/C=FR/ST=Ile de France/L=MALAKOFF/O=Zen6/OU=Lab
serial:4C:5E:74:10:DB:5E:BE:1B
X509v3 Extended Key Usage:
TLS Web Server Authentication, TLS Web Client Authentication, 1.3.6.1.5.5.8.2.2
X509v3 Subject Alternative Name:
DNS:harbor.bv.stef.lan, DNS:harbor, DNS:bv.stef.lan
Signature Algorithm: sha256WithRSAEncryption
Ajout des certifcats dans l'environement docker :
/etc/docker/certs.d/
└── harbor.bv.stef.lan
├── ca.crt <= Certificat de CA
├── harbor.bv.stef.lan.crt <= Certificat Harbor
└── harbor.bv.stef.lan.key <= Clé privée du certificat Harbor
Ajouter égalemnent le CA au niveau OS
mkdir /usr/local/share/ca-certificates/my-ca/
cp ca.crt /usr/local/share/ca-certificates/my-ca/zen6ca.crt
Puis lancer:
update-ca-certificates
root@harbor:~# gpg --keyserver hkps://keyserver.ubuntu.com --receive-keys 644FF454C0B4115C
gpg: répertoire « /root/.gnupg » créé
gpg: le trousseau local « /root/.gnupg/pubring.kbx » a été créé
gpg: /root/.gnupg/trustdb.gpg : base de confiance créée
gpg: clef 644FF454C0B4115C : clef publique « Harbor-sign (The key for signing Harbor build) <jiangd@vmware.com> » importée
gpg: Quantité totale traitée : 1
gpg: importées : 1
Consulter https://github.com/goharbor/harbor/releases pour récupérer l'url de l'archive à jour.
mkdir -p /home/stef/dockers ; cd /home/stef/dockers
wget https://github.com/goharbor/harbor/releases/download/v2.14.1/harbor-online-installer-v2.14.1.tgz
stef@harbor:~# tar xvzf harbor-online-installer-v2.14.1.tgz
harbor/prepare
harbor/LICENSE
harbor/install.sh
harbor/common.sh
harbor/harbor.yml.tmpl
Copier le fichier du template de confguration
cd harbor
cp harbor.yml.tmpl harbor.yml
Editer le fichier harbor.yml
Dans mon cas j'ai juste modifié:
Le diff
stef@harbor:~/dockers/harbor$ diff harbor.yml harbor.yml.tmpl
5c5
< hostname: harbor.bv.stef.lan
---
> hostname: reg.mydomain.com
17,18c17,18
< certificate: /etc/docker/certs.d/harbor.bv.stef.lan/harbor.bv.stef.lan.crt
< private_key: /etc/docker/certs.d/harbor.bv.stef.lan/harbor.bv.stef.lan.key
---
> certificate: /your/certificate/path
> private_key: /your/private/key/path
114c114
< security_check: vuln,config,secret
---
> security_check: vuln
237,238c237,238
< uaa:
< ca_file: /etc/ssl/certs/zen6ca.pem
---
> # uaa:
> # ca_file: /path/to/ca
stef@harbor:~/dockers/harbor$ ./prepare
prepare base dir is set to /home/stef/dockers/harbor
Generated configuration file: /config/portal/nginx.conf
Generated configuration file: /config/log/logrotate.conf
Generated configuration file: /config/log/rsyslog_docker.conf
Generated configuration file: /config/nginx/nginx.conf
Generated configuration file: /config/core/env
Generated configuration file: /config/core/app.conf
Generated configuration file: /config/registry/config.yml
Generated configuration file: /config/registryctl/env
Generated configuration file: /config/registryctl/config.yml
Generated configuration file: /config/db/env
Generated configuration file: /config/jobservice/env
Generated configuration file: /config/jobservice/config.yml
copy /data/secret/tls/harbor_internal_ca.crt to shared trust ca dir as name harbor_internal_ca.crt ...
ca file /hostfs/data/secret/tls/harbor_internal_ca.crt is not exist
copy to shared trust ca dir as name storage_ca_bundle.crt ...
copy None to shared trust ca dir as name redis_tls_ca.crt ...
loaded secret from file: /data/secret/keys/secretkey
Generated configuration file: /compose_location/docker-compose.yml
Clean up the input dir
stef@harbor:~/dockers/harbor$ sudo ./install.sh --with-trivy
[Step 0]: checking if docker is installed ...
Note: docker version: 29.1.2
[Step 1]: checking docker-compose is installed ...
Note: Docker Compose version v5.0.0
[Step 2]: preparing environment ...
[Step 3]: preparing harbor configs ...
prepare base dir is set to /home/stef/dockers/harbor
Clearing the configuration file: /config/jobservice/config.yml
Clearing the configuration file: /config/jobservice/env
Clearing the configuration file: /config/trivy-adapter/env
Clearing the configuration file: /config/core/app.conf
Clearing the configuration file: /config/core/env
Clearing the configuration file: /config/portal/nginx.conf
Clearing the configuration file: /config/nginx/nginx.conf
Clearing the configuration file: /config/registryctl/config.yml
Clearing the configuration file: /config/registryctl/env
Clearing the configuration file: /config/log/logrotate.conf
Clearing the configuration file: /config/log/rsyslog_docker.conf
Clearing the configuration file: /config/registry/config.yml
Clearing the configuration file: /config/registry/passwd
Clearing the configuration file: /config/db/env
Generated configuration file: /config/portal/nginx.conf
Generated configuration file: /config/log/logrotate.conf
Generated configuration file: /config/log/rsyslog_docker.conf
Generated configuration file: /config/nginx/nginx.conf
Generated configuration file: /config/core/env
Generated configuration file: /config/core/app.conf
Generated configuration file: /config/registry/config.yml
Generated configuration file: /config/registryctl/env
Generated configuration file: /config/registryctl/config.yml
Generated configuration file: /config/db/env
Generated configuration file: /config/jobservice/env
Generated configuration file: /config/jobservice/config.yml
copy /data/secret/tls/harbor_internal_ca.crt to shared trust ca dir as name harbor_internal_ca.crt ...
ca file /hostfs/data/secret/tls/harbor_internal_ca.crt is not exist
copy to shared trust ca dir as name storage_ca_bundle.crt ...
copy None to shared trust ca dir as name redis_tls_ca.crt ...
loaded secret from file: /data/secret/keys/secretkey
Generated configuration file: /config/trivy-adapter/env
Generated configuration file: /compose_location/docker-compose.yml
Clean up the input dir
Note: stopping existing Harbor instance ...
[Step 4]: starting Harbor ...
[+] up 11/11
✔ Network harbor_harbor Created 0.0s
✔ Container harbor-log Created 0.1s
✔ Container redis Created 0.2s
✔ Container harbor-portal Created 0.2s
✔ Container registry Created 0.2s
✔ Container registryctl Created 0.2s
✔ Container harbor-db Created 0.1s
✔ Container trivy-adapter Created 0.1s
✔ Container harbor-core Created 0.1s
✔ Container harbor-jobservice Created 0.1s
✔ Container nginx Created 0.1s
✔ ----Harbor has been installed and started successfully.----
stef@harbor:~/dockers/harbor$ docker compose ps
NAME IMAGE COMMAND SERVICE CREATED STATUS PORTS
harbor-core goharbor/harbor-core:v2.14.1 "/harbor/entrypoint.…" core About a minute ago Up About a minute (healthy)
harbor-db goharbor/harbor-db:v2.14.1 "/docker-entrypoint.…" postgresql About a minute ago Up About a minute (healthy)
harbor-jobservice goharbor/harbor-jobservice:v2.14.1 "/harbor/entrypoint.…" jobservice About a minute ago Up About a minute (healthy)
harbor-log goharbor/harbor-log:v2.14.1 "/bin/sh -c /usr/loc…" log About a minute ago Up About a minute (healthy) 127.0.0.1:1514->10514/tcp
harbor-portal goharbor/harbor-portal:v2.14.1 "nginx -g 'daemon of…" portal About a minute ago Up About a minute (healthy)
nginx goharbor/nginx-photon:v2.14.1 "nginx -g 'daemon of…" proxy About a minute ago Up About a minute (healthy) 0.0.0.0:80->8080/tcp, [::]:80->8080/tcp, 0.0.0.0:443->8443/tcp, [::]:443->8443/tcp
redis goharbor/redis-photon:v2.14.1 "redis-server /etc/r…" redis About a minute ago Up About a minute (healthy)
registry goharbor/registry-photon:v2.14.1 "/home/harbor/entryp…" registry About a minute ago Up About a minute (healthy)
registryctl goharbor/harbor-registryctl:v2.14.1 "/home/harbor/start.…" registryctl About a minute ago Up About a minute (healthy)
trivy-adapter goharbor/trivy-adapter-photon:v2.14.1 "/home/scanner/entry…" trivy-adapter About a minute ago Up About a minute (healthy)
Le mode de passe initial de l'utilsateur admin est definie dans le fichier config.yml

Les projets permettent de séparer des espace de regitry pouvant avoir des configuration et politique spécifique (acces utilsateurs , securisation des images etc ...)

Activation:





Le worflow Gitea est prévu pour lancer une construction d'image en cas de mise a jour du code (push).
Le fichier de configuration du workflow est inclus dans le code dans : .gitea/workflows/build.yml.
Note: les actions sont elles-meme excuter pas des containers dynamiquement créé et detruits
A chaque push , Gitea lance des jobs ce jobs:
Le job:
1 Récupere la version du code updaté
2 Se connecte aux registry
3 Build l'image et la push vers la registry Harbor.
name: Build
on: [push]
jobs:
build-and-push-image:
runs-on: ubuntu-latest
steps:
- name: Checkout
uses: actions/checkout@v4
with:
fetch-depth: 0 # Important pour récupérer tout l'historique Git
- name: Set up Docker Buildx
uses: docker/setup-buildx-action@v3
with:
driver-opts: |
network=host
buildkitd-config-inline: |
# La configuration BuildKit
debug = true
[registry."harbor.bv.stef.lan"]
http = false
insecure = true
[[registry."harbor.bv.stef.lan".tls]]
ca = ["/etc/ssl/certs/zen-ca.pem"]
cert = []
key = []
- name: Log in to registry
uses: docker/login-action@v3
with:
registry: harbor.bv.stef.lan
username: ${{ secrets.HARBOR_USERNAME }}
password: ${{ secrets.HARBOR_PASSWORD }}
- name: Debug Gitea variables
run: |
echo "GITEA_REF: ${GITEA_REF}"
echo "GITEA_SHA: ${GITEA_SHA}"
echo "All env variables:"
env
- name: Build and push image
uses: docker/build-push-action@v6
with:
context: . # UTILISE LE CONTEXTE LOCAL, PAS L'URL GIT
push: ${{ github.event_name != 'pull_request' }}
tags: |
harbor.bv.stef.lan/library/pki-manager:v0.${{env.GITHUB_SHA}}
cache-from: type=gha
cache-to: type=gha,mode=max
provenance: false # Peut simplifier le débogage initialement
build-args: |
BUILDKIT_CONTEXT_KEEP_GIT_DIR=1
Commit & push du code
stef@infra:~/docker/demo-harbor$ git commit -am 'First commit'
[main 33a5023] First commit
1 file changed, 0 insertions(+), 0 deletions(-)
create mode 100644 certs/.gitkeep
...
...
To https://gitea.bv.stef.lan/stef/demo-harbor.git
0660ac8..33a5023 main -> main
la branche 'main' est paramétrée pour suivre 'origin/main'.
Note: je n'avais pas validé la vérification de sécurité à ce stade



stef@infra:~/docker/demo-harbor$ docker pull harbor.bv.stef.lan/library/pki-manager@sha256:f3f033e45bbcadac70b197d618708c6771050f45fdb08b6c1e016dee6803ff47
Error response from daemon: unknown: failed to resolve reference "harbor.bv.stef.lan/library/pki-manager@sha256:f3f033e45bbcadac70b197d618708c6771050f45fdb08b6c1e016dee6803ff47": unexpected status from HEAD request to https://harbor.bv.stef.lan/v2/library/pki-manager/manifests/sha256:f3f033e45bbcadac70b197d618708c6771050f45fdb08b6c1e016dee6803ff47: 412 Precondition Failed
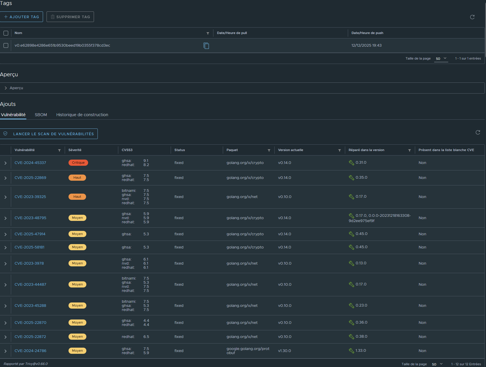
Le repo (projet) a été configuré pour ne pas délivrer d'images ayant un probleme de sécurité ce qui est le cas dans l'exemple.
On note deux type de problèmes
Trivy nous indique égalemnebt que totu les problèmes dispose d'un correctif.
Ancien Dockerfile
FROM golang:1.21-alpine AS builder <= Le probleme stdlib est lié l'utilisation de l'image golang:1.21-alpine
WORKDIR /app
COPY go.mod go.sum ./
RUN go mod download
COPY . .
RUN CGO_ENABLED=0 GOOS=linux go build -a -installsuffix cgo -o main ./cmd/server
FROM alpine:latest
RUN apk --no-cache add ca-certificates
WORKDIR /app
COPY --from=builder /app/main .
COPY --from=builder /app/internal/web ./internal/web
COPY --from=builder /app/certs ./certs
EXPOSE 8080
CMD ["./main"]
Modification du Dockerfile
FROM golang:latest AS builder
WORKDIR /app
...
...
EXPOSE 8080
CMD ["./main"]
Git commit + Push
stef@infra:~/docker/demo-harbor$ git commit -am 'Mise a jour de image de build dans Dockerfile'
[main e62898e] Mise a jour de image de build dans Dockerfile
1 file changed, 2 insertions(+), 3 deletions(-)
...
...
stef@infra:~/docker/demo-harbor$ git push
...
...
Résultat du build automatisé:

Le build est encore indiqué en erreur
Harbor a tout de même enregistré la nouvelle version de l'image et a procédé au check de sécurité.
Il ne reste que 12 problèmes sur les 35 précédement détectés:

Les problemes restant sont bien liés à des modules Go, tous ont un correctif et les versions corrigant le CVE remonnté est indiquées.

En synthèse, il ne reste dans le code que 3 modules Go devant être mis à jour.
On modifie le code en spécifiant les versions indiquées les plus récentes, à savoir:
Modification des fichiers go.mod et go.sum du code, suivie de git commit + push
stef@infra:~/docker/demo-harbor$ git commit -am 'Mise a jour des modules Go'
[main 08dcd6f] Mise a jour des modules Go
2 files changed, 23 insertions(+), 21 deletions(-)
stef@infra:~/docker/demo-harbor$ git push
..
..
To https://gitea.bv.stef.lan/stef/demo-harbor.git
e62898e..08dcd6f main -> main
Cette fois-ci pas de d'erreurs remontées au build

Harbor (trivy) ne détecte plus de problèmes de securitées


stef@infra:~$ docker pull harbor.bv.stef.lan/library/pki-manager:latest
latest: Pulling from library/pki-manager
f50edf84cc41: Pull complete
89c031999488: Pull complete
934e1a7cecc0: Pull complete
Digest: sha256:2668c935f93d67a4e2da768f3eae2e2802a08768c96eed40abc34f977a7ab9e0
Status: Downloaded newer image for harbor.bv.stef.lan/library/pki-manager:latest
harbor.bv.stef.lan/library/pki-manager:latest
Cette fois-ci l'image Docker est bien récupérable.
On peut déployer l'application via le docker compose , ce dernier se référant au repository Harbor
services:
mongodb:
image: mongo:latest
...
...
pki-api:
image: harbor.bv.stef.lan/library/pki-manager:latest
container_name: pki-api
...
...
stef@infra:~/docker/demo-harbor$ docker compose up -d
[+] Running 2/2
✔ Container pki-mongodb Started 0.1s
✔ Container pki-api Started 0.2s
stef@infra:~/docker/demo-harbor$
L'application tourne !

Trivy m'a permis de rapidement corriger le code.
Nous allons créer un repo de type cache qui relais des requètes vers gitub.
Ceci permet d'éviter que les serveurs se connectent directement au net.


Activer Cache Proxy puis séléctionner le endpoint précedement creer

Github est maintenant accessible via Harbor
Il faut juste prefixé le nom de l'image recherchées par l'url du cache Harbor (harbor.bv.stef.lan/github dans l'exemple)
docker pull harbor.bv.stef.lan/github/mariadb:latest
latest: Pulling from github/mariadb
Digest: sha256:e1bcd6f85781f4a875abefb11c4166c1d79e4237c23de597bf0df81fec225b40
Status: Downloaded newer image for harbor.bv.stef.lan/github/mariadb:latest
harbor.bv.stef.lan/github/mariadb:latest
Il n'a pas de vérification sur le pull ( en production ne pas mettre l'acces pubique)
Tag du l'image pour envoie dans le repositor library
docker tag harbor.bv.stef.lan/github/mariadb:latest harbor.bv.stef.lan/library/mariadb:latest
docker push harbor.bv.stef.lan/library/mariadb:latest
Le but est d'acceder a Harbor via Traefik.
Ceci evite de devoir binder le port du stack harbor sur une ip accessible du serveur.
Modifier le fichier de config.yml en retirant les toute sections ssl qui devienent inutiles:
Renseigner external_url avec l'url d'acces qui sera définie sur Traefik
hostname: harbor.bv.stef.lan
http:
port: 80
https:
external_url: https://harbor.bv.stef.lan
harbor_admin_password: xxxxxxxxx
database:
password: xxxxxx
max_idle_conns: 100
max_open_conns: 900
conn_max_lifetime: 5m
conn_max_idle_time: 0
data_volume: /data
trivy:
ignore_unfixed: false
skip_update: false
skip_java_db_update: false
offline_scan: false
security_check: vuln
insecure: false
timeout: 5m0s
jobservice:
max_job_workers: 10
max_job_duration_hours: 24
job_loggers:
- STD_OUTPUT
- FILE
logger_sweeper_duration: 1 #days
notification:
webhook_job_max_retry: 3
webhook_job_http_client_timeout: 3 #seconds
log:
level: info
local:
rotate_count: 50
rotate_size: 200M
location: /var/log/harbor
_version: 2.14.0
proxy:
http_proxy:
https_proxy:
no_proxy:
components:
- core
- jobservice
- trivy
upload_purging:
enabled: true
age: 168h
interval: 24h
dryrun: false
cache:
enabled: false
expire_hours: 24
services:
proxy:
image: goharbor/nginx-photon:v2.14.1
container_name: nginx
...
...
labels: <= Labels liés à la configuration Traefik
- "traefik.enable=true"
- "traefik.docker.network=traefik"
- "traefik.http.routers.harbor.rule=Host(`harbor.bv.stef.lan`)"
- "traefik.http.routers.harbor.tls=true"
- "traefik.http.services.harbor.loadbalancer.server.port=8080"
networks:
- harbor
- traefik <= Ajout connexion au reseau Docker Traefik
...
...
networks:
harbor:
external: false
traefik: <= Ajout de la définition d'acces au réseau Docker Trefik
external: true
Fichier docker-compose.yml modifié:
services:
log:
image: goharbor/harbor-log:v2.14.1
container_name: harbor-log
restart: always
cap_drop:
- ALL
cap_add:
- CHOWN
- DAC_OVERRIDE
- SETGID
- SETUID
volumes:
- /var/log/harbor/:/var/log/docker/:z
- type: bind
source: ./common/config/log/logrotate.conf
target: /etc/logrotate.d/logrotate.conf
- type: bind
source: ./common/config/log/rsyslog_docker.conf
target: /etc/rsyslog.d/rsyslog_docker.conf
ports:
- 127.0.0.1:1514:10514
networks:
- harbor
registry:
image: goharbor/registry-photon:v2.14.1
container_name: registry
restart: always
cap_drop:
- ALL
cap_add:
- CHOWN
- SETGID
- SETUID
volumes:
- /data/registry:/storage:z
- ./common/config/registry/:/etc/registry/:z
- type: bind
source: /data/secret/registry/root.crt
target: /etc/registry/root.crt
- type: bind
source: ./common/config/shared/trust-certificates
target: /harbor_cust_cert
networks:
- harbor
depends_on:
- log
logging:
driver: "syslog"
options:
syslog-address: "tcp://localhost:1514"
tag: "registry"
registryctl:
image: goharbor/harbor-registryctl:v2.14.1
container_name: registryctl
env_file:
- ./common/config/registryctl/env
restart: always
cap_drop:
- ALL
cap_add:
- CHOWN
- SETGID
- SETUID
volumes:
- /data/registry:/storage:z
- ./common/config/registry/:/etc/registry/:z
- type: bind
source: ./common/config/registryctl/config.yml
target: /etc/registryctl/config.yml
- type: bind
source: ./common/config/shared/trust-certificates
target: /harbor_cust_cert
networks:
- harbor
depends_on:
- log
logging:
driver: "syslog"
options:
syslog-address: "tcp://localhost:1514"
tag: "registryctl"
postgresql:
image: goharbor/harbor-db:v2.14.1
container_name: harbor-db
restart: always
cap_drop:
- ALL
cap_add:
- CHOWN
- DAC_OVERRIDE
- SETGID
- SETUID
volumes:
- /data/database:/var/lib/postgresql/data:z
networks:
harbor:
env_file:
- ./common/config/db/env
depends_on:
- log
logging:
driver: "syslog"
options:
syslog-address: "tcp://localhost:1514"
tag: "postgresql"
shm_size: '1gb'
core:
image: goharbor/harbor-core:v2.14.1
container_name: harbor-core
env_file:
- ./common/config/core/env
restart: always
cap_drop:
- ALL
cap_add:
- SETGID
- SETUID
volumes:
- /data/ca_download/:/etc/core/ca/:z
- /data/:/data/:z
- ./common/config/core/certificates/:/etc/core/certificates/:z
- type: bind
source: ./common/config/core/app.conf
target: /etc/core/app.conf
- type: bind
source: /data/secret/core/private_key.pem
target: /etc/core/private_key.pem
- type: bind
source: /data/secret/keys/secretkey
target: /etc/core/key
- type: bind
source: ./common/config/shared/trust-certificates
target: /harbor_cust_cert
networks:
harbor:
depends_on:
- log
- registry
- redis
- postgresql
logging:
driver: "syslog"
options:
syslog-address: "tcp://localhost:1514"
tag: "core"
portal:
image: goharbor/harbor-portal:v2.14.1
container_name: harbor-portal
restart: always
cap_drop:
- ALL
cap_add:
- CHOWN
- SETGID
- SETUID
- NET_BIND_SERVICE
volumes:
- type: bind
source: ./common/config/portal/nginx.conf
target: /etc/nginx/nginx.conf
networks:
- harbor
depends_on:
- log
logging:
driver: "syslog"
options:
syslog-address: "tcp://localhost:1514"
tag: "portal"
jobservice:
image: goharbor/harbor-jobservice:v2.14.1
container_name: harbor-jobservice
env_file:
- ./common/config/jobservice/env
restart: always
cap_drop:
- ALL
cap_add:
- CHOWN
- SETGID
- SETUID
volumes:
- /data/job_logs:/var/log/jobs:z
- type: bind
source: ./common/config/jobservice/config.yml
target: /etc/jobservice/config.yml
- type: bind
source: ./common/config/shared/trust-certificates
target: /harbor_cust_cert
networks:
- harbor
depends_on:
- core
logging:
driver: "syslog"
options:
syslog-address: "tcp://localhost:1514"
tag: "jobservice"
redis:
image: goharbor/redis-photon:v2.14.1
container_name: redis
restart: always
cap_drop:
- ALL
cap_add:
- CHOWN
- SETGID
- SETUID
volumes:
- /data/redis:/var/lib/redis
networks:
harbor:
depends_on:
- log
logging:
driver: "syslog"
options:
syslog-address: "tcp://localhost:1514"
tag: "redis"
proxy:
image: goharbor/nginx-photon:v2.14.1
container_name: nginx
restart: always
cap_drop:
- ALL
cap_add:
- CHOWN
- SETGID
- SETUID
- NET_BIND_SERVICE
volumes:
- ./common/config/nginx:/etc/nginx:z
- type: bind
source: ./common/config/shared/trust-certificates
target: /harbor_cust_cert
networks:
- harbor
- traefik
depends_on:
- registry
- core
- portal
- log
logging:
driver: "syslog"
options:
syslog-address: "tcp://localhost:1514"
tag: "proxy"
labels:
- "traefik.enable=true"
- "traefik.docker.network=traefik"
- "traefik.http.routers.harbor.rule=Host(`harbor.bv.stef.lan`)"
- "traefik.http.routers.harbor.tls=true"
- "traefik.http.routers.harbor.entrypoints=websecure"
- "traefik.http.services.harbor.loadbalancer.server.port=8080"
trivy-adapter:
container_name: trivy-adapter
image: goharbor/trivy-adapter-photon:v2.14.1
restart: always
cap_drop:
- ALL
depends_on:
- log
- redis
networks:
- harbor
volumes:
- type: bind
source: /data/trivy-adapter/trivy
target: /home/scanner/.cache/trivy
- type: bind
source: /data/trivy-adapter/reports
target: /home/scanner/.cache/reports
- type: bind
source: ./common/config/shared/trust-certificates
target: /harbor_cust_cert
logging:
driver: "syslog"
options:
syslog-address: "tcp://localhost:1514"
tag: "trivy-adapter"
env_file:
./common/config/trivy-adapter/env
networks:
harbor:
external: false
traefik:
external: true
Relancer le docker compose

Maintenant l'accès passe par le reverse proxy les certificats internes harbor ne sont plus nécessaires la TLS étant gérée par le RP.

Il n'y a plus de ports liés au stack Harbor exposés sur l'interface publique du serveur.

Il reste le service harbor-log mais il bind sur localhost:
stef@infra:~/docker/harbor$ docker compose ps
NAME IMAGE COMMAND SERVICE CREATED STATUS PORTS
harbor-core goharbor/harbor-core:v2.14.1 "/harbor/entrypoint.…" core 26 minutes ago Up 13 minutes (healthy)
harbor-db goharbor/harbor-db:v2.14.1 "/docker-entrypoint.…" postgresql 26 minutes ago Up 13 minutes (healthy)
harbor-jobservice goharbor/harbor-jobservice:v2.14.1 "/harbor/entrypoint.…" jobservice 26 minutes ago Up 13 minutes (healthy)
harbor-log goharbor/harbor-log:v2.14.1 "/bin/sh -c /usr/loc…" log 26 minutes ago Up 13 minutes (healthy) 127.0.0.1:1514->10514/tcp
harbor-portal goharbor/harbor-portal:v2.14.1 "nginx -g 'daemon of…" portal 26 minutes ago Up 13 minutes (healthy)
nginx goharbor/nginx-photon:v2.14.1 "nginx -g 'daemon of…" proxy 16 minutes ago Up 13 minutes (healthy)
redis goharbor/redis-photon:v2.14.1 "redis-server /etc/r…" redis 26 minutes ago Up 13 minutes (healthy)
registry goharbor/registry-photon:v2.14.1 "/home/harbor/entryp…" registry 26 minutes ago Up 13 minutes (healthy)
registryctl goharbor/harbor-registryctl:v2.14.1 "/home/harbor/start.…" registryctl 26 minutes ago Up 13 minutes (healthy)
trivy-adapter goharbor/trivy-adapter-photon:v2.14.1 "/home/scanner/entry…" trivy-adapter 26 minutes ago Up 13 minutes (healthy)
L'installation de base génère des données dans une repertoire systeme ( /data par defaut).
Contenu de /data:
stef@infra:~/docker/harbor$ ls /data/
ca_download database job_logs redis registry secret trivy-adapter
De plus ceci oblige à utiliser root
Nous allons déplacer les données sur un volume Docker
docker compose down
docker volume create harbor_data
sudo su -
mv /data/* /app/docker/volumes/harbor_data/_data/
Nous devons utiliser la syntaxe de définition des volumes permettant monter un sous répertoire:
volumes: - type: volume source: NOM_DU_VOLUME_DOCKER target: PATH_DU_MONTAGE_SUR_LE_CONTAINER volume: subpath: PATH_RELATIF_DANS_LE_SOUS_REPERTOIRE_DU_VOLUME
Exemple pour monté le sous-repertoire registry du volume harbor_data dans /storage du container:
volumes:
- type: volume
source: harbor_data
target: /storage
volume:
subpath: registry
Fichier docker-compose.yml modifié
services:
log:
image: goharbor/harbor-log:v2.14.1
container_name: harbor-log
restart: always
cap_drop:
- ALL
cap_add:
- CHOWN
- DAC_OVERRIDE
- SETGID
- SETUID
volumes:
- /var/log/harbor/:/var/log/docker/:z
- type: bind
source: ./common/config/log/logrotate.conf
target: /etc/logrotate.d/logrotate.conf
- type: bind
source: ./common/config/log/rsyslog_docker.conf
target: /etc/rsyslog.d/rsyslog_docker.conf
ports:
- 127.0.0.1:1514:10514
networks:
- harbor
registry:
image: goharbor/registry-photon:v2.14.1
container_name: registry
restart: always
cap_drop:
- ALL
cap_add:
- CHOWN
- SETGID
- SETUID
volumes:
- type: volume
source: harbor_data
target: /storage
volume:
subpath: registry
- ./common/config/registry/:/etc/registry/:z
- type: volume
source: harbor_data
target: /etc/registry/root.crt
volume:
subpath: secret/registry/root.crt
- type: bind
source: ./common/config/shared/trust-certificates
target: /harbor_cust_cert
networks:
- harbor
depends_on:
- log
logging:
driver: "syslog"
options:
syslog-address: "tcp://localhost:1514"
tag: "registry"
registryctl:
image: goharbor/harbor-registryctl:v2.14.1
container_name: registryctl
env_file:
- ./common/config/registryctl/env
restart: always
cap_drop:
- ALL
cap_add:
- CHOWN
- SETGID
- SETUID
volumes:
- type: volume
source: harbor_data
target: /storage
volume:
subpath: registry
- ./common/config/registry/:/etc/registry/:z
- type: bind
source: ./common/config/registryctl/config.yml
target: /etc/registryctl/config.yml
- type: bind
source: ./common/config/shared/trust-certificates
target: /harbor_cust_cert
networks:
- harbor
depends_on:
- log
logging:
driver: "syslog"
options:
syslog-address: "tcp://localhost:1514"
tag: "registryctl"
postgresql:
image: goharbor/harbor-db:v2.14.1
container_name: harbor-db
restart: always
cap_drop:
- ALL
cap_add:
- CHOWN
- DAC_OVERRIDE
- SETGID
- SETUID
volumes:
- type: volume
source: harbor_data
target: /var/lib/postgresql/data
volume:
subpath: database
networks:
harbor:
env_file:
- ./common/config/db/env
depends_on:
- log
logging:
driver: "syslog"
options:
syslog-address: "tcp://localhost:1514"
tag: "postgresql"
shm_size: '1gb'
core:
image: goharbor/harbor-core:v2.14.1
container_name: harbor-core
env_file:
- ./common/config/core/env
restart: always
cap_drop:
- ALL
cap_add:
- SETGID
- SETUID
volumes:
- type: volume
source: harbor_data
target: /etc/core/ca
volume:
subpath: ca_download
- harbor_data:/data
- ./common/config/core/certificates/:/etc/core/certificates/:z
- type: bind
source: ./common/config/core/app.conf
target: /etc/core/app.conf
- type: volume
source: harbor_data
target: /etc/core/private_key.pem
volume:
subpath: secret/core/private_key.pem
- type: volume
source: harbor_data
target: /etc/core/key
volume:
subpath: secret/keys/secretkey
- type: bind
source: ./common/config/shared/trust-certificates
target: /harbor_cust_cert
networks:
harbor:
depends_on:
- log
- registry
- redis
- postgresql
logging:
driver: "syslog"
options:
syslog-address: "tcp://localhost:1514"
tag: "core"
portal:
image: goharbor/harbor-portal:v2.14.1
container_name: harbor-portal
restart: always
cap_drop:
- ALL
cap_add:
- CHOWN
- SETGID
- SETUID
- NET_BIND_SERVICE
volumes:
- type: bind
source: ./common/config/portal/nginx.conf
target: /etc/nginx/nginx.conf
networks:
- harbor
depends_on:
- log
logging:
driver: "syslog"
options:
syslog-address: "tcp://localhost:1514"
tag: "portal"
jobservice:
image: goharbor/harbor-jobservice:v2.14.1
container_name: harbor-jobservice
env_file:
- ./common/config/jobservice/env
restart: always
cap_drop:
- ALL
cap_add:
- CHOWN
- SETGID
- SETUID
volumes:
- type: volume
source: harbor_data
target: /var/log/jobs
volume:
subpath: job_logs
- type: bind
source: ./common/config/jobservice/config.yml
target: /etc/jobservice/config.yml
- type: bind
source: ./common/config/shared/trust-certificates
target: /harbor_cust_cert
networks:
- harbor
depends_on:
- core
logging:
driver: "syslog"
options:
syslog-address: "tcp://localhost:1514"
tag: "jobservice"
redis:
image: goharbor/redis-photon:v2.14.1
container_name: redis
restart: always
cap_drop:
- ALL
cap_add:
- CHOWN
- SETGID
- SETUID
volumes:
- type: volume
source: harbor_data
target: /var/lib/redis
volume:
subpath: redis
networks:
harbor:
depends_on:
- log
logging:
driver: "syslog"
options:
syslog-address: "tcp://localhost:1514"
tag: "redis"
proxy:
image: goharbor/nginx-photon:v2.14.1
container_name: nginx
restart: always
cap_drop:
- ALL
cap_add:
- CHOWN
- SETGID
- SETUID
- NET_BIND_SERVICE
volumes:
- ./common/config/nginx:/etc/nginx:z
- type: bind
source: ./common/config/shared/trust-certificates
target: /harbor_cust_cert
networks:
- harbor
- traefik
depends_on:
- registry
- core
- portal
- log
logging:
driver: "syslog"
options:
syslog-address: "tcp://localhost:1514"
tag: "proxy"
labels:
- "traefik.enable=true"
- "traefik.docker.network=traefik"
- "traefik.http.routers.harbor.rule=Host(`harbor.bv.stef.lan`)"
- "traefik.http.routers.harbor.tls=true"
- "traefik.http.routers.harbor.entrypoints=secure"
- "traefik.http.services.harbor.loadbalancer.server.port=8080"
trivy-adapter:
container_name: trivy-adapter
image: goharbor/trivy-adapter-photon:v2.14.1
restart: always
cap_drop:
- ALL
depends_on:
- log
- redis
networks:
- harbor
volumes:
- type: volume
source: harbor_data
target: /home/scanner/.cache/trivy
volume:
subpath: trivy-adapter/trivy
- type: volume
source: harbor_data
target: /home/scanner/.cache/reports
volume:
subpath: trivy-adapter/reports
- type: bind
source: ./common/config/shared/trust-certificates
target: /harbor_cust_cert
logging:
driver: "syslog"
options:
syslog-address: "tcp://localhost:1514"
tag: "trivy-adapter"
env_file:
./common/config/trivy-adapter/env
networks:
harbor:
external: false
traefik:
external: true
volumes:
harbor_data:
external: true
Il faut égalemnt modifier les droits des fichiers suivants:
Le path de mon container est /home/stef/docker/harbor, adapter en fonction de votre implementation
sudo chmod a+r /home/stef/docker/harbor/common/config/jobservice/env
sudo chmod a+r /home/stef/docker/harbor/common/config/trivy-adapter/env
sudo chmod a+r /home/stef/docker/harbor/common/config/db/env
sudo chmod a+r /home/stef/docker/harbor/common/config/core/env
sudo chmod a+r /home/stef/docker/harbor/common/config/registryctl/env
Maintenant mon utilisateur peut lancer le container.
Il n'a y plus de fichiers ou répèrtoire nécéssitant l'utilisation de root.
stef@infra:~/docker/harbor$ docker compose up -d
[+] Running 10/10
✔ Container harbor-log Started 0.2s
✔ Container redis Started 0.4s
✔ Container registry Started 0.5s
✔ Container registryctl Started 0.4s
✔ Container harbor-db Started 0.5s
✔ Container harbor-portal Started 0.5s
✔ Container trivy-adapter Started 0.3s
✔ Container harbor-core Started 0.3s
✔ Container nginx Started 0.4s
✔ Container harbor-jobservice Started